Morolake
Quality Assurance Analyst turned DevOps Engineer. Interested in all things Cloud Computing.
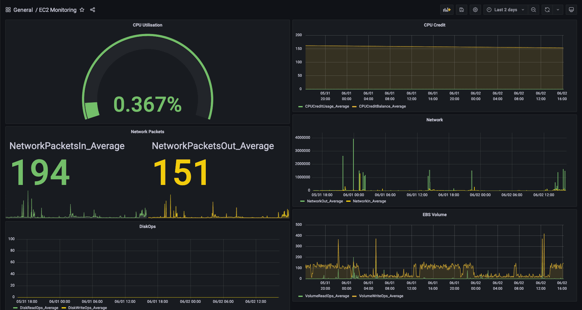
Grafana is a multi-platform open-source analytics and interactive visualization web application. It can be used to create graphs, charts, and alerts and allows connections to multiple data sources. In this post, I’ll discuss how to connect to AWS Clo...
morolakeanifowose.com2 min read
No responses yet.