© 2026 LinearBytes Inc.
Search posts, tags, users, and pages
Saiyam Pathak
CNCF Ambassador, multi cloud, Influx ACE, Rancher, Kubernetes guy
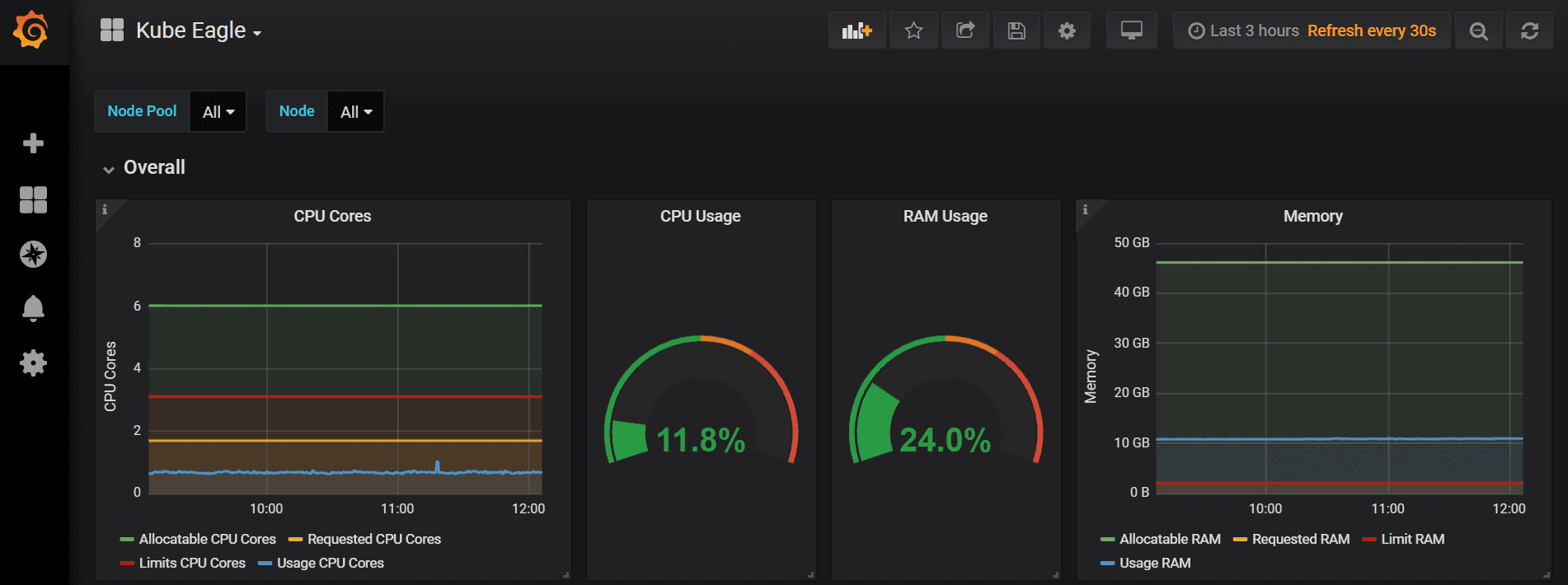
Everybody is aware or at least heard of of Prometheus and Grafana which is the most widely used tools for monitoring the kubernetes cluster and the most common metrics collection happens is via the Node Exporter or the Kube State metrics. But the pro...
No responses yet.