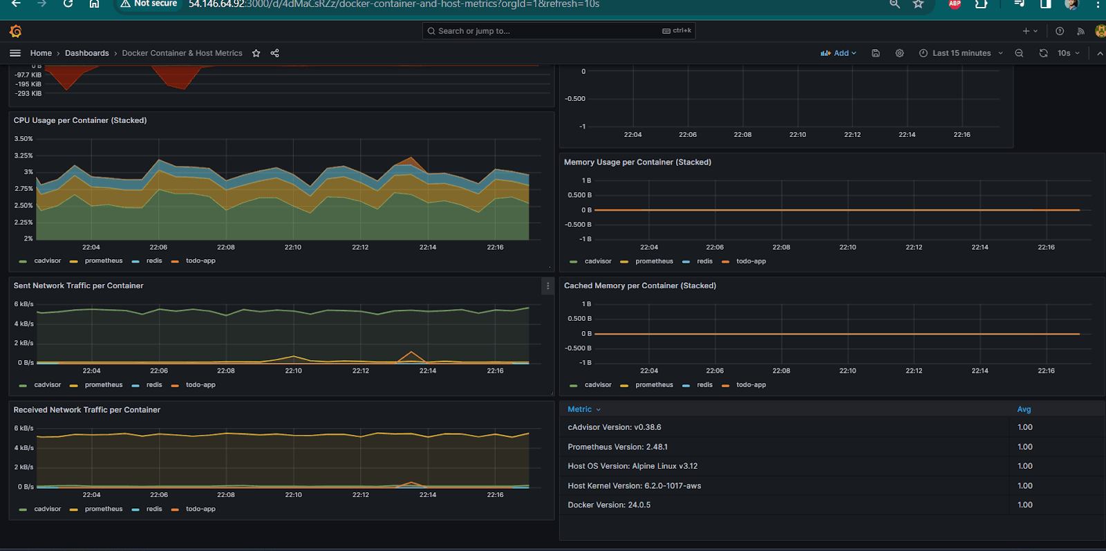
In this article, we will run a docker container and we will monitor and see the cpu utilization and other metrics in prometheus and grafana dashboard. what is cadvisor -cAdvisor (Container Advisor) is an open-source tool developed by Google that prov...
krishkp.hashnode.dev5 min read
No responses yet.