Diagnose performance bottlenecks using node-clinic | Review #1
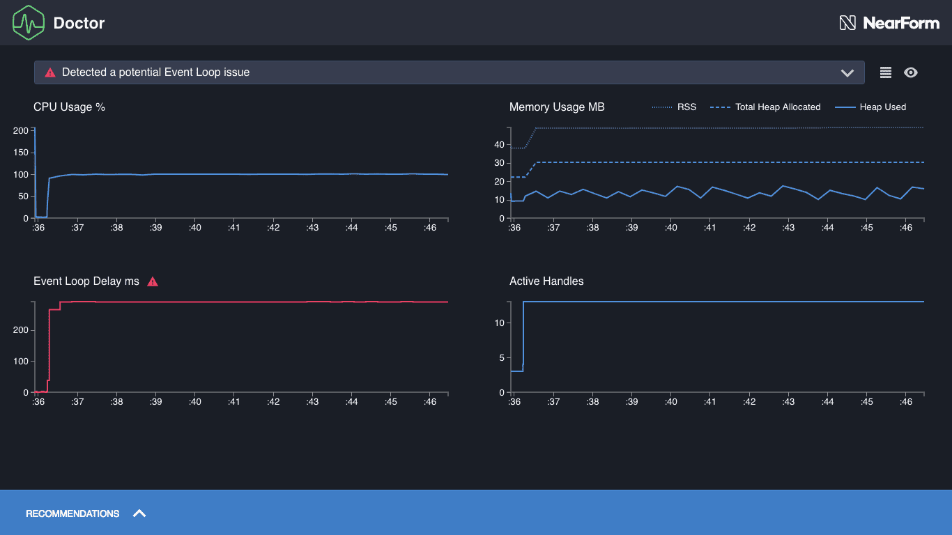
Nodejs has proved to be highly performant, by cleaning dividing synchronous and asynchronous activities. However, at scale, there can be bottlenecks affecting performance severely, for example, even the slightest blocking in the event loop can increa...
codewithdua.hashnode.dev3 min read