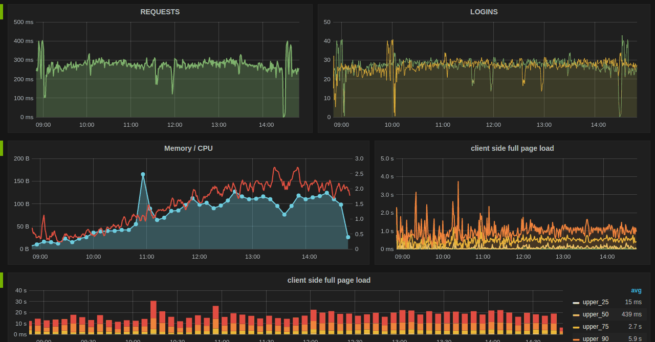
What is Grafana? Grafana is an open-source monitoring and observability platform widely used in the IT and DevOps communities. It provides a versatile and flexible way to visualize and analyze data from various sources in real time. Grafana is partic...
utpalpatel.hashnode.dev9 min read
No responses yet.